如何利用电脑版剪映给视频添加空镜头?
1、打开电脑,双击剪映图标,打开剪映。

2、点击开始创作。

3、点击导入。

4、选择视频,点击打开。

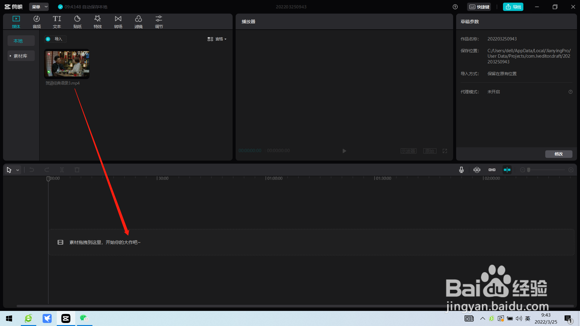
5、将视频拖入编辑区。

6、将光标移到要添加添加空镜头的位置。并点击素材库。

7、点击空镜头。

8、选择空镜头片段,点击下载图标。

9、点击添加图标即可。

声明:本网站引用、摘录或转载内容仅供网站访问者交流或参考,不代表本站立场,如存在版权或非法内容,请联系站长删除,联系邮箱:site.kefu@qq.com。
1、打开电脑,双击剪映图标,打开剪映。

2、点击开始创作。

3、点击导入。

4、选择视频,点击打开。

5、将视频拖入编辑区。

6、将光标移到要添加添加空镜头的位置。并点击素材库。

7、点击空镜头。

8、选择空镜头片段,点击下载图标。

9、点击添加图标即可。
