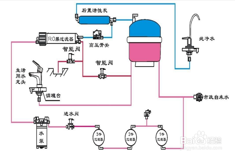
净水器排污口一直流水怎么办
1、净水器并不会一直从排污口排出水,除了两种特殊情况。


1、第一种情况,就是纯净水出口一直在出水然后净水机一直过滤水源说一排污口一直出水。

2、第二种情况,高压开关失灵,机器制满水之后,开压开关应该会起跳,断开电源。如果失灵,机器会一直工作,导致废水常流,使得排污口一直流水。

3、第三种,净水器滤芯使用时间过长,滤芯杂质太多,阻碍水正常流过滤网。

4、最后解决方法,1.关闭纯净水出口。2.查看进水电磁阀是否损坏;解决措施:更换电磁阀并进行检查更换后的电磁阀是否运作良好。3.自动冲洗阀是否损坏;解决措施:在以上情况均正常的情况下,更换冲洗阀,查看是否正常运行。





声明:本网站引用、摘录或转载内容仅供网站访问者交流或参考,不代表本站立场,如存在版权或非法内容,请联系站长删除,联系邮箱:site.kefu@qq.com。